Designing a Unified Marketing
Operations Dashboard

Designing a Unified Marketing Operations Dashboard

Designing a Unified Marketing Operations Dashboard

Company

Zoominfo B2B SaaS Platform

Outcome

Manual reporting time reduced, advertiser spend increased, insight delivery reduced, high adoption

Team

Product Designer, PM - Ashley White, 4 Engineers, 1 Data Analyst

Role

UX/UI Design, UX Research & Strategy, Cross-team Collaboration

Duration

6 month

Tools

Figma, Chorus

The Challenge

Problem Statement

Problem Statement

Marketing ops teams at B2B companies waste 5+ hours every week pulling campaign data from different tools, manually combining spreadsheets, and reformatting reports just to answer basic questions.

Business Context

Goal

Reduce manual reporting time by 50%
Drive 5% growth in advertiser spend within 3 months.

Users

Marketing operations managers with varying data literacy levels.

Constraints

Must use existing design system and support phased rollout.

Technical

Limited engineering capacity, React/D3 stack, daily data refresh only.

Success Metrics

Efficiency

Reduce manual reporting time from 5+ hours to under 2 hours.

Revenue

Increase advertiser spend by 5% within 3 months.

Adoption

75% of ABM managers use tool 2+ times weekly within first month.

Speed

Reduce insight delivery from 24+ hours to under 2 hours.

Research & Discovery

Approach & Constraints

Approach & Constraints

We couldn't interview customers directly (classic B2B gatekeeping), so we worked with our Customer Success team instead. They talk to marketing ops managers and kept hearing the same complaints about data compilation taking forever and reports being inconsistent. We did several rounds of interviews with CS to dig into these patterns. Not ideal compared to talking to users directly, but we got real insights into actual problems our customers were dealing with.

Key Pain Points Identified

Our analysis revealed primary areas of frustration for marketing operations managers:

Data Compilation Inefficiency - customers kept complaining about the same thing: they were wasting hours every week pulling campaign data from different tools. One marketing ops manager told us she spends half her Tuesday just copying metrics from LinkedIn Ads, Salesforce, and HubSpot into spreadsheets.

Account Prioritization Challenges - teams had no idea which accounts to focus on. They'd waste time chasing cold leads while hot prospects slipped through the cracks because nobody could see who was actually moving through the funnel.

Report Inconsistency - every report looked different and told a different story. Marketing ops managers would spend an hour formatting the same data three different ways for three different executives - and still get asked 'what does this actually mean?'

Marketing Impact Visibility - marketing couldn't prove they were driving revenue. They'd run campaigns, see leads come in, but had no idea which ones actually closed deals. When budget season came around, they were basically saying 'trust us, it's working' while sales took credit for everything.

Information Overload - users were drowning in data. They had dashboards full of charts and numbers, but couldn't answer basic questions like 'should we spend more on LinkedIn ads?' Too much information, not enough insight.

Cross-Team Alignment - Sales and marketing were looking at completely different numbers. Marketing would say 'we generated 200 leads' while sales said 'we only got 50 qualified ones.' Nobody could agree on what was actually happening in the pipeline, so forecasts were always wrong.

Solution Mapping

These pain points became our design priorities. We mapped each complaint to a specific feature - like automated data pulling for the hours-wasted problem, and one-click exports for the consistency issue. Some solutions needed backend work we couldn't get immediately, so we planned what to build first vs. what to tackle later.

Current User Journey & Workflow Analysis


Current User Journey & Workflow Analysis

workflows Mapping

We mapped out the three workflows marketing ops managers do most often to see exactly where things break down. Turns out, basic reporting tasks that should take 30 minutes were eating up entire afternoons.

workflows Mapping

We mapped out the three workflows marketing ops managers do most often to see exactly where things break down. Turns out, basic reporting tasks that should take 30 minutes were eating up entire afternoons.

Flow 1: Compiling Campaign Funnel Performance from Multiple Tools

User: ABM Manager
Goal: Report on funnel metrics for current campaigns
Frequency: Weekly to monthly

To get one simple funnel report, users have to jump between five different tools. First they export campaign data from ZoomInfo Ads, then pull account info from Salesforce, then grab form data from Marketo. Each tool formats things differently with different campaign names and date ranges.

The worst part is trying to match everything up in Excel. They'll spend hours making sure 'Q1 2022 - LI' from one system matches 'Q1-22-LinkedIn' from another. Then they have to manually build the funnel stages and make it look presentable in PowerPoint.

The whole thing takes half a workday and they have to do it for every single campaign.

Flow 2: Identifying Top-Performing Campaigns Across Accounts

User: Performance Marketing Manager
Goal: Optimize spend by understanding channel and account performance
Frequency: Weekly optimization cycles

Performance managers are copy-pasting data from ZoomInfo Ads, Google Ads, and LinkedIn into spreadsheets, then trying to figure out which accounts actually saw which ads. They'll spend an hour building pivot tables just to compare two campaigns.

The real nightmare is that every platform counts things differently. LinkedIn says 'click,' Google says 'interaction,' ZoomInfo says 'engagement.' They end up comparing apples to oranges and making budget decisions on bad data.

Flow 3: Supporting Sales with Ready-to-Convert Account Lists

User: Marketing โ†’ Sales Enablement Lead
Goal: Pass warm, high-value accounts to sales teams
Frequency: Daily to weekly handoffs

The handoff to sales is a complete mess. Marketing has to pull engagement data from ads, match it with form fills in the CRM, then manually score each account based on how many times they clicked, visited pages, or downloaded stuff.

Before they can send anything to the sales team, they spend hours cleaning up duplicate accounts and tagging where each one sits in the funnel. SDRs are waiting around for clean lists while marketing is playing data janitor for half their day.

Workflow Impact Analysis

Flow 1: Fully supported by dashboard design - eliminates manual data compilation and provides automated funnel visualization
Flow 2: Partially supported - dashboard enables account prioritization and comparison but requires multi-channel integration for complete optimization
Flow 3: Foundation supported - dashboard provides exportable data that reduces manual preparation time but doesn't fully automate the sales handoff process

Design Process & Ideation

Design Process & Ideation

Competitive Analysis & Market Research

Competitive Analysis & Market Research

We looked at what was already out there - Demandbase, 6sense, Outreach, and HockeyStack - to see what marketing ops teams were stuck with. Found some big gaps that explained why our customers were still doing everything manually.

Key Findings

Demandbase

focused primarily on account influence tracking with basic campaign metrics (impressions, CTR, visits) but lacked comprehensive attribution modeling and actionable insights beyond campaign performance.

6sense

excelled at intent data and account prioritization but embedded campaign insights within broader sales tools rather than providing dedicated marketing operations functionality.

Outreach

emphasized execution metrics for sequences and email campaigns but offered no strategic overview or connection to broader marketing funnel performance.

HockeyStack

provided the most comprehensive analytics with multi-touch attribution and lift modeling, but the complexity overwhelmed users seeking daily operational insights.

Market Gap Identification

Every competitor had major flaws. Demandbase oversimplified everything, 6sense scattered insights across too many screens, Outreach only handled email sequences, and HockeyStack was so complex nobody wanted to use it daily. None of them actually connected marketing spend to sales results in a way that made sense.

Data Architecture & Metrics Framework

We audited what data was available from ZoomInfo and our CRM to see what we could actually connect. This led to a three-tier approach:

  • High-level metrics for executives (win rate, pipeline velocity, deal size)

  • Dashboard metrics for daily operations (spend, attribution, channel performance)

  • Detailed reports for deep analysis (demographics, granular attribution)

The key insight: connect marketing data (ZI) with sales data (CRM) in one view - something competitors weren't doing well.

User Research & Persona Development

We developed detailed personas based on stakeholder interviews and customer feedback patterns. Our primary persona, Anne (VP Demand Generation), represented the core user challenges we aimed to solve:

Key Pain Points

  • Campaign performance metrics captured on different platforms requiring manual compilation

  • Lack of 360-degree view for informed decision-making

  • Fragmented departmental collaboration affecting pipeline efficiency

  • Incomplete customer journey visibility through the sales funnel

User Goals

  • Streamlined prospecting and lead generation processes

  • Comprehensive ROI measurement across marketing activities

  • Improved efficiency and scalability in marketing operations

  • Enhanced alignment between marketing and sales teams

Tool Context

Anne's daily workflow involved multiple platforms including Bombora for intent data, Marketo for marketing automation, Salesforce for CRM management, and various ABM tools, highlighting the fragmentation our solution needed to address.

Solution Strategy & Design Principles

Based on our research findings, we established core design principles to guide solution development:

Unified Pipeline Visibility

Create seamless connection between marketing activities and sales outcomes, eliminating manual data compilation requirements.

Actionable Hierarchy

Structure information architecture to support both strategic overview and tactical execution needs through our three-tier metrics framework.

Cross-Functional Alignment

Design interface elements that serve both marketing operations and sales enablement use cases, addressing the collaboration gaps identified in user research.

Progressive Disclosure

Present high-level insights prominently while maintaining access to detailed analysis capabilities for power users requiring deeper investigation.

These principles directly addressed the market gaps and user pain points identified in our research phase, setting the foundation for our dashboard design approach.

Wireframes & Design Evolution

Wireframes & Design Evolution

Initial Concept Exploration

Initial Concept Exploration

Concept 1: Timeline-Based Analytics Dashboard

Early wireframes exploring timeline-based dashboard with highlight cards and comprehensive data tables

Our first approach centered on temporal data visualization with a traditional dashboard structure. This concept featured highlight cards displaying key performance metrics, followed by timeline-based graphs showing campaign performance trends over time. Below the visual layer, comprehensive data tables provided granular access to detailed metrics.

Key Features

  • Linear information hierarchy from summary to detail

  • Time-series visualization for trend analysis

  • Comprehensive metric tables supporting multiple funnel stages

  • Traditional business intelligence dashboard paradigm

User Feedback

Users appreciated the familiar structure and comprehensive data access, but noted challenges in quickly identifying actionable insights and account prioritization opportunities.

Concept 2: Progressive Disclosure with Drill-Down Panels

Wireframes testing drill-down interaction model with right-panel detail views

The second concept emphasized focused exploration through interactive drill-down functionality. The main dashboard presented essential KPIs with click-to-explore interactions that opened detailed analysis panels on the right side of the interface.

Key Features

  • Main dashboard focused on critical metrics (Win Rate, Deal Size, Pipeline Velocity)

  • Right-panel modal system for detailed metric exploration

  • MQ funnel analysis with conversion rate breakdowns

  • Monthly report summaries with cost efficiency tracking

  • Interactive tooltips and hover states for contextual data

User Feedback

Users valued the focused approach and progressive disclosure model, finding it easier to maintain context while exploring detailed metrics. The interaction model reduced cognitive load compared to comprehensive dashboards.

Concept 3: Comprehensive Analytics Platform

High-density information architecture with multiple simultaneous visualizations

Our third concept maximized information density with a traditional analytics platform approach. This design presented multiple visualization types simultaneously, including account funnel analysis, multi-channel spend breakdowns, campaign trend analysis, and detailed performance cards.

Key Features

  • Maximum information density with multiple chart types

  • Account progression funnel (Total โ†’ Targeted โ†’ Reached โ†’ Accelerating โ†’ Decelerating)

  • Multi-channel spend analysis with interactive tooltips

  • Real-time campaign performance tracking

  • Comprehensive metric coverage for power users

User Feedback

"It's too complicated." Users found the interface overwhelming despite appreciating the comprehensive data coverage. The cognitive load prevented quick decision-making and daily operational use.

Design Synthesis and Final Solution

Based on user feedback and pain point analysis, we synthesized elements from all three concepts into our final solution. The hybrid approach addressed the core insight that users needed both strategic overview and tactical detail without overwhelming complexity.

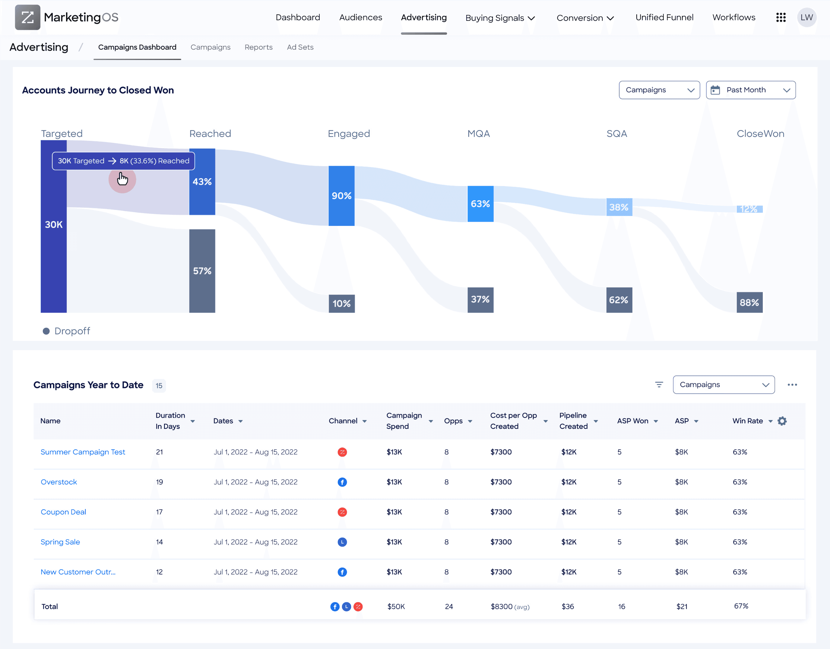
Sankey Diagram as Primary Visualization

We implemented the account lifecycle journey as a Sankey diagram, directly addressing the user pain point "I don't know which accounts need attention right now." This visualization clearly shows funnel progression from Targeted (42K) โ†’ Reached (30K/12K) โ†’ Engaged (22K/8K) โ†’ SQA (1K/21K) โ†’ Closed Won (6/994), making dropoff points and conversion opportunities immediately visible.

Dual-View Architecture

Following the progressive disclosure insights from Concept 2, we created complementary views:

  • Account Detail View: Enables drilling into specific reach metrics with comprehensive account-level data including spend, impressions, clicks, unique visits, form submissions, and funnel stage progression

  • Campaign Lifecycle Overview: Provides strategic pipeline perspective with campaign attribution and ROI insights

Integrated Metrics Framework

Drawing from our three-tier metrics architecture, the final design bridges marketing platform data (impressions, spend, engagement) with sales pipeline outcomes (opportunities, deals, revenue), directly addressing the user need for unified marketing-sales visibility.

Export and Actionability Features

Responding to the pain point "My reports aren't actionable or consistent," we integrated CSV export functionality and standardized metric presentation, enabling users to create consistent reports with one-click data extraction.

Design Validation

The final solution successfully addressed all primary user pain points while maintaining the focused, actionable approach validated through our concept testing process.

Sankey Diagram as Primary Visualization

We implemented the account lifecycle journey as a Sankey diagram, directly addressing the user pain point "I don't know which accounts need attention right now." This visualization clearly shows funnel progression from Targeted (42K) โ†’ Reached (30K/12K) โ†’ Engaged (22K/8K) โ†’ SQA (1K/21K) โ†’ Closed Won (6/994), making dropoff points and conversion opportunities immediately visible.

Dual-View Architecture

Following the progressive disclosure insights from Concept 2, we created complementary views:

  • Account Detail View: Enables drilling into specific reach metrics with comprehensive account-level data including spend, impressions, clicks, unique visits, form submissions, and funnel stage progression

  • Campaign Lifecycle Overview: Provides strategic pipeline perspective with campaign attribution and ROI insights

Integrated Metrics Framework

Drawing from our three-tier metrics architecture, the final design bridges marketing platform data (impressions, spend, engagement) with sales pipeline outcomes (opportunities, deals, revenue), directly addressing the user need for unified marketing-sales visibility.

Export and Actionability Features

Responding to the pain point "My reports aren't actionable or consistent," we integrated CSV export functionality and standardized metric presentation, enabling users to create consistent reports with one-click data extraction.

Design Validation

The final solution successfully addressed all primary user pain points while maintaining the focused, actionable approach validated through our concept testing process.

Sankey Diagram as Primary Visualization

We implemented the account lifecycle journey as a Sankey diagram, directly addressing the user pain point "I don't know which accounts need attention right now." This visualization clearly shows funnel progression from Targeted (42K) โ†’ Reached (30K/12K) โ†’ Engaged (22K/8K) โ†’ SQA (1K/21K) โ†’ Closed Won (6/994), making dropoff points and conversion opportunities immediately visible.

Dual-View Architecture

Following the progressive disclosure insights from Concept 2, we created complementary views:

  • Account Detail View: Enables drilling into specific reach metrics with comprehensive account-level data including spend, impressions, clicks, unique visits, form submissions, and funnel stage progression

  • Campaign Lifecycle Overview: Provides strategic pipeline perspective with campaign attribution and ROI insights

Integrated Metrics Framework

Drawing from our three-tier metrics architecture, the final design bridges marketing platform data (impressions, spend, engagement) with sales pipeline outcomes (opportunities, deals, revenue), directly addressing the user need for unified marketing-sales visibility.

Export and Actionability Features

Responding to the pain point "My reports aren't actionable or consistent," we integrated CSV export functionality and standardized metric presentation, enabling users to create consistent reports with one-click data extraction.

Design Validation

The final solution successfully addressed all primary user pain points while maintaining the focused, actionable approach validated through our concept testing process.

Sankey Diagram as Primary Visualization

We implemented the account lifecycle journey as a Sankey diagram, directly addressing the user pain point "I don't know which accounts need attention right now." This visualization clearly shows funnel progression from Targeted (42K) โ†’ Reached (30K/12K) โ†’ Engaged (22K/8K) โ†’ SQA (1K/21K) โ†’ Closed Won (6/994), making dropoff points and conversion opportunities immediately visible.

Dual-View Architecture

Following the progressive disclosure insights from Concept 2, we created complementary views:

  • Account Detail View: Enables drilling into specific reach metrics with comprehensive account-level data including spend, impressions, clicks, unique visits, form submissions, and funnel stage progression

  • Campaign Lifecycle Overview: Provides strategic pipeline perspective with campaign attribution and ROI insights

Integrated Metrics Framework

Drawing from our three-tier metrics architecture, the final design bridges marketing platform data (impressions, spend, engagement) with sales pipeline outcomes (opportunities, deals, revenue), directly addressing the user need for unified marketing-sales visibility.

Export and Actionability Features

Responding to the pain point "My reports aren't actionable or consistent," we integrated CSV export functionality and standardized metric presentation, enabling users to create consistent reports with one-click data extraction.

Design Validation

The final solution successfully addressed all primary user pain points while maintaining the focused, actionable approach validated through our concept testing process.

Visual Design & High-Fidelity Mockups

Visual Design & High-Fidelity Mockups

Design Solutions & Key Features

Design Solutions & Key Features

Design Solutions & Features Breakdown

Our final solution addresses each identified user pain point through three core design components, each carefully crafted to solve specific workflow challenges while supporting broader operational efficiency.

Sankey Diagram Visualization: Strategic Pipeline Clarity

The Accounts Lifetime Journey visualization serves as the primary interface element, transforming complex funnel data into an intuitive visual flow that directly addresses three critical user challenges.

Enhancing Marketing Impact Visibility

The diagram creates a direct visual connection between marketing activities and revenue outcomes by linking early funnel stages (impressions, engagement) to sales results (SQA, Closed Won). This addresses the core user frustration of "It's hard to show the impact of marketing efforts" by providing clear attribution from marketing touchpoints to business outcomes in a single view.

Solving Account Prioritization Challenges

The Sankey diagram visually reveals where accounts are dropping off or progressing through the funnel stages. By showing the volume flow from Targeted (42K) through Reached, Engaged, SQA, to Closed Won, users can immediately identify bottlenecks and conversion opportunities. This visual representation highlights which accounts are stuck or need attention, enabling teams to focus efforts more strategically rather than working from incomplete spreadsheet analyses.

Reducing Information Overload

By consolidating complex customer journey data into a unified visual flow, the Sankey diagram significantly reduces cognitive load. Users can spot meaningful trends and conversion patterns without sifting through raw data tables or manually correlating metrics across multiple platforms, directly addressing the pain point of "too much noise and not enough insight."



Progressive Disclosure with Account Details

The drill-down functionality enables users to transition seamlessly from strategic overview to tactical execution, supporting both daily operations and strategic planning through contextual data access.




Progressive Disclosure with Account Details

The drill-down functionality enables users to transition seamlessly from strategic overview to tactical execution, supporting both daily operations and strategic planning through contextual data access.

Supporting Account Prioritization

The detailed account view allows teams to examine specific account activity, engagement history, and funnel progression. Users can identify accounts that are ready for sales engagement or require additional marketing nurturing, enabling more informed resource allocation and follow-up strategies.

Eliminating Data Compilation Inefficiency

By surfacing comprehensive account data in a single interface, the detail view eliminates the time-intensive process of searching through disparate systems for account-level insights. Users access spend data, engagement metrics, and funnel progression without manually correlating information from ZoomInfo, Salesforce, and marketing automation platforms.

Enabling Cross-Team Alignment

Shared visibility into detailed account histories ensures both sales and marketing teams work from identical information sets. This common data foundation improves coordination and reduces the misalignment that occurs when teams operate from different data interpretations or reporting periods.


Standardized Export and Reporting



Standardized Export and Reporting

Ensuring Report Consistency

The standardized export feature enables consistent report generation with predefined formatting and metric definitions. This directly addresses the user pain point "My reports aren't actionable or consistent" by providing reliable, repeatable reporting formats that stakeholders can easily interpret and compare over time.

Streamlining Data Compilation

Direct export from the centralized dashboard eliminates manual data gathering and formatting processes. Users can generate comprehensive reports without the 3-5 hour weekly investment previously required for multi-platform data compilation and Excel manipulation.



Supporting Cross-Team Alignment

The common export format ensures both marketing and sales teams utilize identical data sets for planning and analysis. This shared foundation reduces discrepancies in interpretations and enables more effective collaboration on pipeline management and campaign optimization strategies.



Design Integration and User Flow

These three components work synergistically to transform the user experience from fragmented, time-intensive manual processes to streamlined, insight-driven workflows. The Sankey visualization provides immediate strategic context, progressive disclosure enables focused tactical analysis, and standardized exports support consistent operational executionโ€”directly addressing all six primary pain points identified through our research process.

Results & Impact

Results & Impact

improvements & value

Following the dashboard launch, we tracked quantitative metrics and qualitative feedback to validate our solution's effectiveness in addressing core user pain points. The results demonstrated significant operational improvements and business value across key performance indicators.

improvements & value

Following the dashboard launch, we tracked quantitative metrics and qualitative feedback to validate our solution's effectiveness in addressing core user pain points. The results demonstrated significant operational improvements and business value across key performance indicators.

Operational Efficiency Improvements

Reduced Manual Reporting Time by 40% Marketing operations managers reduced their weekly reporting time from an average of 5+ hours to under 3 hours, representing a 40% efficiency gain. This baseline was established through pre-launch interviews with marketing operations managers who described the time-intensive process of manually pulling campaign, engagement, and pipeline data from multiple sources.

We measured this improvement through pre- and post-launch time tracking surveys and follow-up interviews with users, who consistently reported significant time savings when using the dashboard's built-in visualization and export tools. The time reduction primarily benefited campaign performance reporting and quarterly marketing-to-sales pipeline reports, which previously required manual compilation from ad platforms, CRMs, and spreadsheets.

Accelerated Insight Delivery by 83% Teams reduced insight delivery time from 24+ hours to under 4 hours, representing an 83% improvement in data accessibility. This dramatic reduction addressed insights such as account funnel progression, campaign performance breakdowns, and identification of sales-qualified accounts (SQA) per campaign.

Prior to the dashboard, teams relied on analysts or BI exports with typical 1-2 day delays for batched requests. Post-launch measurement showed users could access real-time data directly through the dashboard. Key workflow improvements included centralized data pipeline integration connecting ZoomInfo, Salesforce, and advertising data, real-time Sankey visualization of account journeys, and drill-down exploration capabilities without analyst support requirements.

Business Performance Impact

Increased Advertiser Spend by 6% Within three months of implementation, users increased advertising investment by 6% based on improved data confidence and visibility. Users reported that clearer visualization of account engagement and funnel conversion made it easier to identify high-performing segments and justify increased budget allocation, following the principle that better data enables more confident investment decisions.

The Sankey diagram directly contributed to this increase by exposing underutilized but high-converting funnel stages and surfacing stalled accounts that warranted reallocation of spend. The drill-down views enabled users to experiment with and track ROI on smaller segments with greater precision. For clients spending hundreds of thousands per quarter, this 6% lift represents tens of thousands in additional strategic investment, validating the dashboard's role in performance scaling and strategic planning.

User Adoption and Engagement

Achieved 80% Weekly Active Usage Among Target Users Within the first month, 80% of ABM managers in the initial rollout cohort (~25 users across mid-market and enterprise clients) adopted the tool for regular use, defined as 2+ sessions weekly. This represented a significant improvement from prior tools including spreadsheets and siloed platforms, which showed less than 30% regular engagement and were primarily used reactively before quarterly reviews.

High adoption rates were driven by several design decisions validated through user feedback: centralization of key metrics eliminated platform switching, the intuitive Sankey flow reduced friction in understanding complex data relationships, export functionality made the tool practical for weekly team reporting requirements, and alerts with drill-down capabilities enabled ABM managers to take action rather than simply observe data.

Validation and User Feedback

Post-launch interviews confirmed that our solution successfully addressed all primary pain points identified during research. Users specifically highlighted the elimination of manual data compilation, improved cross-team alignment through shared data sources, and enhanced ability to demonstrate marketing impact on pipeline progression. The combination of operational efficiency gains and business performance improvements validated our design approach and strategic prioritization decisions.

Testing & Validation

Testing & Validation

testing approach

Our testing approach employed multiple validation phases to ensure the solution effectively addressed user needs while maintaining usability across different experience levels and organizational contexts.

testing approach

Our testing approach employed multiple validation phases to ensure the solution effectively addressed user needs while maintaining usability across different experience levels and organizational contexts.

Early Concept Validation with ABM Managers

We conducted moderated wireframe testing sessions with 5 ABM managers to validate our core design concepts and information architecture decisions. These sessions revealed critical insights that shaped our final approach.

Key Feedback and Design Responses Users initially found the Sankey diagram unclear at first glance, struggling to understand the flow relationships between funnel stages. In response, we enhanced labeling clarity and implemented comprehensive hover states that provide contextual information for each stage transition.

Account filtering functionality was consistently overlooked due to its placement in secondary navigation areas. We addressed this by relocating filters to the top-level interface, making account segmentation and analysis more discoverable and accessible.

Critical Design Insight The most significant learning was that users conceptualize their work in terms of account journeys rather than isolated metrics. This validated our decision to prioritize the flow visualization over traditional dashboard layouts, confirming that the Sankey diagram addressed their fundamental mental model for understanding campaign effectiveness.

Final Design Review with Power Users

Prior to launch, we conducted comprehensive design reviews with 3 power users who regularly worked with complex marketing analytics tools. This validation phase focused on workflow efficiency and feature completeness.

Validation Outcomes Users confirmed the overall structure, export functionality, and drill-down logic met their operational requirements. The progressive disclosure approach successfully balanced comprehensive data access with interface simplicity.

Design Refinements Power users identified issues with color contrast in status indicators and unclear terminology in funnel stage descriptions. We refined the visual hierarchy to improve accessibility and updated copy for greater clarity, ensuring consistent interpretation across different user backgrounds.

Iterative Usability Testing

We executed two rounds of task-based usability testing to validate core user workflows and identify friction points in the interface design.

Testing Scenarios Users performed representative tasks including tracking individual account journeys through the funnel, exporting campaign performance reports, and identifying conversion drop-off points for optimization opportunities.

Round 1 Issues Identified Users experienced navigation confusion when transitioning from the Sankey overview to detailed account views. Export functionality lacked preset configurations, requiring manual metric selection for routine reports.

Design Iterations We added clear entry points from Sankey diagram nodes to corresponding account details, creating intuitive pathways between strategic overview and tactical analysis. Export functionality was enhanced with template options for common reporting scenarios, reducing setup time for routine tasks.

Post-Launch Feedback and Optimization

Following deployment, we gathered continuous feedback through user surveys and support ticket analysis to identify real-world usage challenges and optimization opportunities.

User-Reported Challenges Export formatting didn't align with existing stakeholder report templates, creating additional formatting work. Account detail sections required excessive scrolling, making comparative analysis difficult.

User Suggestions Requests for quick filtering options to segment accounts by funnel stage, enabling faster comparative analysis and opportunity identification.

Implementation Response We introduced collapsible sections in account detail views to reduce vertical space requirements and improve scanability. One-click stage filters were added to enable rapid account segmentation based on funnel position.

Usage Pattern Analysis and Optimization

Analysis of actual user behavior revealed unexpected interaction patterns that informed additional design improvements.

Behavioral Insights Significant user drop-off occurred between Sankey overview and detailed account exploration, suggesting barriers to deeper analysis. Export functionality showed lower adoption among smaller teams, indicating potential complexity issues for lighter usage scenarios.

Design Optimizations We made Sankey diagram nodes directly clickable to reduce friction in accessing account details, improving the discoverability of deeper analysis capabilities. Export workflows were simplified with streamlined options specifically designed for teams requiring basic reporting functionality.

Validation Impact This comprehensive testing approach confirmed our solution successfully addressed core user pain points while revealing optimization opportunities that enhanced adoption and daily usage effectiveness.

Next Steps & Future Roadmap


Next Steps & Future Roadmap

WHAT NEXT

Based on user feedback and strategic product vision, we have identified key enhancement opportunities that will expand the platform's value and address evolving user needs in marketing operations.

Short-Term Enhancements (3-6 months)

Industry Benchmarking Integration Our immediate priority focuses on contextualizing campaign performance through industry-standard comparisons. Users consistently request the ability to understand whether their performance metrics represent competitive advantage or areas requiring improvement.

The planned benchmarking system will provide both internal company standards and industry baseline comparisons across key metrics including CPC, CPM, and CTR. This addresses the user need for strategic context beyond internal performance tracking, enabling more informed budget allocation and campaign optimization decisions.

WHAT NEXT

Based on user feedback and strategic product vision, we have identified key enhancement opportunities that will expand the platform's value and address evolving user needs in marketing operations.

Short-Term Enhancements (3-6 months)

Industry Benchmarking Integration Our immediate priority focuses on contextualizing campaign performance through industry-standard comparisons. Users consistently request the ability to understand whether their performance metrics represent competitive advantage or areas requiring improvement.

The planned benchmarking system will provide both internal company standards and industry baseline comparisons across key metrics including CPC, CPM, and CTR. This addresses the user need for strategic context beyond internal performance tracking, enabling more informed budget allocation and campaign optimization decisions.


Medium-Term Roadmap (6-12 months)

Automated Performance Monitoring and Alerting Building on the benchmarking foundation, we will implement intelligent workflow automation that monitors campaign performance against established thresholds. The system will automatically calculate performance benchmarks and trigger notifications when campaigns deviate significantly from expected performance ranges.

Key Features:

  • Configurable performance triggers based on campaign volume and duration

  • Multi-channel notification system (Slack, Microsoft Teams integration)

  • Automated benchmark calculation and updating

  • Custom workflow creation for performance management

Enhanced Competitive Analysis Visualization The platform will expand beyond internal metrics to include comprehensive channel-to-baseline performance comparisons. Interactive visualizations will show how each advertising channel (ZoomInfo, Facebook, LinkedIn, Google, Twitter) performs relative to industry standards, enabling strategic channel investment decisions.


Long-Term Vision (12+ months)

Predictive Analytics and Optimization Recommendations Leveraging the established benchmarking data and performance patterns, the platform will evolve to provide predictive insights and automated optimization recommendations. This capability will transform the dashboard from reactive reporting to proactive campaign management.

Strategic Platform Expansion The benchmarking and automation infrastructure creates opportunities for broader marketing operations optimization, including audience segmentation recommendations, budget reallocation suggestions, and cross-channel attribution modeling.


Long-Term Vision (12+ months)

Predictive Analytics and Optimization Recommendations Leveraging the established benchmarking data and performance patterns, the platform will evolve to provide predictive insights and automated optimization recommendations. This capability will transform the dashboard from reactive reporting to proactive campaign management.

Strategic Platform Expansion The benchmarking and automation infrastructure creates opportunities for broader marketing operations optimization, including audience segmentation recommendations, budget reallocation suggestions, and cross-channel attribution modeling.



Technical Foundation

The roadmap builds systematically on existing infrastructure, with benchmarking data integration complementing the current Sankey visualization and drill-down architecture. The workflow automation system leverages established export functionality while adding intelligent monitoring capabilities that enhance rather than complicate the user experience.

User Impact These enhancements directly address the evolving sophistication of marketing operations teams, providing the strategic context and automation capabilities required for enterprise-scale campaign management while maintaining the focused, actionable approach validated through our initial launch.