DORA DASHBOARD

DORA DASHBOARD

DORA DASHBOARD

DEV | B2B

DEV | B2B

Background

Background

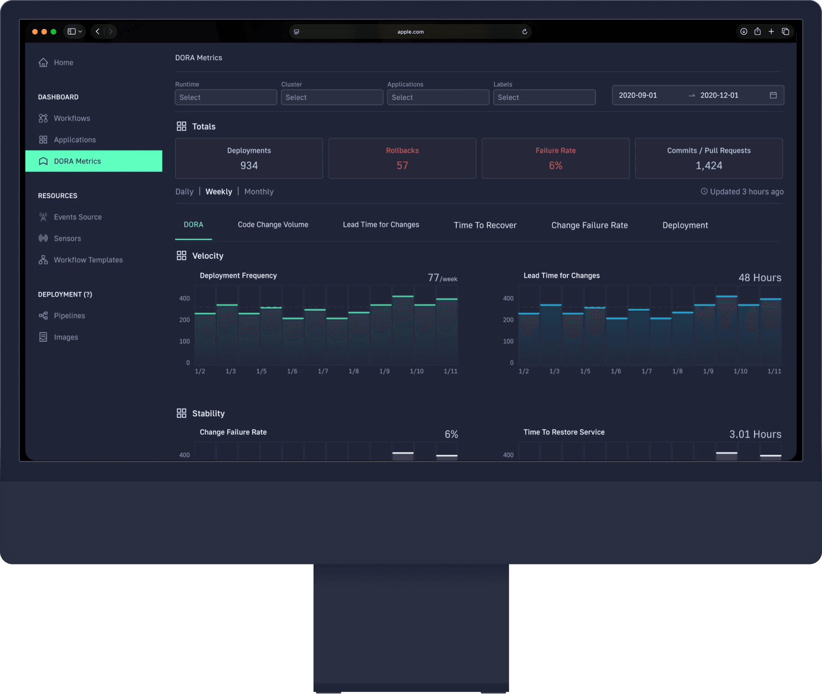
CodeFresh helps development teams automate their software delivery pipelines. As teams use CodeFresh to deploy code faster and more frequently, they need visibility into how well their DevOps practices are actually performing.
That's where DORA metrics (Google's 2018 research) become crucial - they measure the key indicators of high-performing development teams: how often you deploy, how fast you can ship changes, how often deployments fail, and how quickly you recover from incidents.

CodeFresh helps development teams automate their software delivery pipelines. As teams use CodeFresh to deploy code faster and more frequently, they need visibility into how well their DevOps practices are actually performing.
That's where DORA metrics (Google's 2018 research) become crucial - they measure the key indicators of high-performing development teams: how often you deploy, how fast you can ship changes, how often deployments fail, and how quickly you recover from incidents.

Pain Points

Pain Points

Slow software delivery
Many organizations take weeks or months to move code from commit to production, slowing innovation and business response.

Risky deployments
Deployments often cause outages or serious bugs, so teams fear releasing software.

No objective performance metrics
Companies historically used poor indicators such as: lines of code, number of commits, story points. These measure activity, not outcomes.

Hidden bottlenecks
Teams often adopt new tools but still don’t know why delivery isn’t improving.

Coupled architectures
Large systems require coordination across many teams, making releases slow and fragile.

Slow software delivery
Many organizations take weeks or months to move code from commit to production, slowing innovation and business response.

Risky deployments
Deployments often cause outages or serious bugs, so teams fear releasing software.

No objective performance metrics
Companies historically used poor indicators such as: lines of code, number of commits, story points. These measure activity, not outcomes.

Hidden bottlenecks
Teams often adopt new tools but still don’t know why delivery isn’t improving.

Coupled architectures
Large systems require coordination across many teams, making releases slow and fragile.

Main goal

Main goal

Create a dashboard displaying the four core DORA metrics based on Google's 2018 research specification. The goal is straightforward: give teams visibility into their DevOps performance using four core DORA metrics – industry-standard metrics.

Create a dashboard displaying the four core DORA metrics based on Google's 2018 research specification. The goal is straightforward: give teams visibility into their DevOps performance using four core DORA metrics – industry-standard metrics.

Metrics Impact

Metrics Impact

46 TIMES MORE

FREQUENT CODE DEPLOYMENT

7TIMES LOWER

CHANGE FAILURE RATE

2.5 K TIMES FASTER

LEAD TIME TO DEPLOY

2.6 K TIMES FASTER

TIME TO RECOVER FROM INCIDENTS

Outcome

Outcome

Make a dashboard based on well-executed Google research was a straightforward and intuitive task. The metrics speak for themselves. But something still felt missing.

Make a dashboard based on well-executed Google research was a straightforward and intuitive task. The metrics speak for themselves. But something still felt missing.

DORA - why and how

DORA - why and how

Something still felt missing.

The basic DORA metrics tell you what is happening, but they don't tell you why or how to fix it.

The basic DORA metrics tell you what is happening, but they don't tell you why or how to fix it.

As someone who had worked in CI/CD environments before becoming a designer, I knew what questions managers would ask after seeing these metrics:

As someone who had worked in CI/CD environments before becoming a designer, I knew what questions managers would ask after seeing these metrics:

Which teams are struggling and which are excelling?

What's causing the bottlenecks - is it people, processes, or tools?

Where should I focus my improvement efforts?

How do I drill down from high-level metrics to actionable insights?

Which teams are struggling and which are excelling?

What's causing the bottlenecks - is it people, processes, or tools?

Where should I focus my improvement efforts?

How do I drill down from high-level metrics to actionable insights?

My advantage

I had extensive experience working in CI/CD environments. I understood the daily frustrations of development teams and the strategic challenges that managers face. When you've been on both sides - implementing deployments and managing team performance - you know exactly what information users actually need to make decisions.

The gap I identified

My advantage

I had extensive experience working in CI/CD environments. I understood the daily frustrations of development teams and the strategic challenges that managers face. When you've been on both sides - implementing deployments and managing team performance - you know exactly what information users actually need to make decisions.

The gap I identified

Aggregated DORA metrics are great for reporting, but not good enough for decision-making.

Aggregated DORA metrics are great for reporting, but not good enough for decision-making.

I created five experimental dashboard views that addressed the real workflow needs.

I created five experimental dashboard views that addressed the real workflow needs.

Code Change Volume - Understanding deployment patterns and team velocity

Code Change Volume - Understanding deployment patterns and team velocity

Team Performance Breakdown - Drill-down capabilities to identify high and low performers

Team Performance Breakdown - Drill-down capabilities to identify high and low performers

Bottleneck Analysis - Surface root causes behind performance issues

Bottleneck Analysis - Surface root causes behind performance issues

Trend Analysis - Historical views to spot patterns and improvement opportunities

Trend Analysis - Historical views to spot patterns and improvement opportunities

Incident Deep Dive - Detailed recovery metrics and failure analysis

Incident Deep Dive - Detailed recovery metrics and failure analysis

Industry recognition

Industry recognition

The project was covered in tech media including SDTimes and other industry publications, validating the strategic approach to DORA metrics visualization.

The project was covered in tech media including SDTimes and other industry publications, validating the strategic approach to DORA metrics visualization.

My journey

My journey

The dashboard released to the media is one of my exploratory drill-down concepts — not the production dashboard. I left the company shortly after the release, so I never got to the bottom of how it ended up in the final media — but that's the nature of fast-moving product teams.

The dashboard released to the media is one of my exploratory drill-down concepts — not the production dashboard. I left the company shortly after the release, so I never got to the bottom of how it ended up in the final media — but that's the nature of fast-moving product teams.